- 热泵型窗式空调器的工作原理
评论2020-01-13
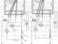
- 全自动除霜装置的工作原理
评论2020-01-13
- 全自动除霜控制元件
评论2020-01-13
- 利用万能表进行电阻检查
评论2020-01-13
- 蒸发式冷凝器的结构是怎样的?
评论2020-01-13
- 风冷式冷凝器的结构是怎样的?
评论2020-01-13
- 卧式壳管水冷旋器的结构是怎样的?
评论2020-01-13
- 立式壳管冷凝器的结构是怎样的?
评论2020-01-13
- 滑片式制冷压缩机的工作原理是怎样的?
评论2020-01-13
- 螺杆式制冷压缩机的能量调节机构是怎样的?
评论2020-01-13
- 螺杆式制冷压缩机的润滑装置是怎样的,它有哪些作用?
评论2020-01-13
- 螺杆式制冷压缩机的结构及工作过程是怎样的?
评论2020-01-13
- 活塞式制冷压缩机内啮合转子式油泵的结构及工作原理是怎样的?
评论2020-01-13
- 活塞式制冷压缩机月牙型内啮合齿轮泵的结构及工作原理是怎样的?
评论2020-01-13
- 活塞式制冷压缩机外啮合式齿轮泵的结构及工作原理是怎样的?
评论2020-01-13
- 活塞式制冷压缩机压力式润滑的工作方式是怎样的?
评论2020-01-13
- 活塞式制冷压缩机的气阀由哪些部分组成,它的作用是什么?
评论2020-01-13
- 活塞式制冷压缩机曲轴的结构是怎样的?
评论2020-01-13
- 空调器制冷系统的维修——检漏
评论2020-01-13
- 活塞式制冷压缩机的连杆组件结构是怎样的?
评论2020-01-13